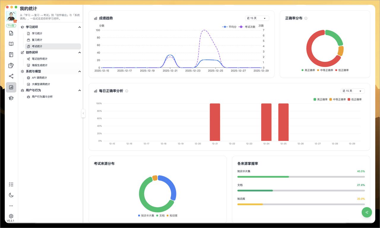
本地优先 × AI 赋能 × 学习闭环,这款国产知识管理神器太懂「高效学习」了! 2025年岁末,AI学习工具圈迎来一波惊喜更新——备受关注的本地优先知识管理平台 WiseMindAI 正式发布 v0.3.1 版本!这次更新不仅加入了独立的 AI考试面板 和 全维度数据统计系统,还上线了笔记编辑器内的 AI助手、文档详情面板 等多项实用功能,真正实现了「学 → 考 → 评 → 优」的智能学习闭环! 官方网址: 详细介绍:-QBkqHtwBebxWjQ 🔥 三大核心亮点,让学习看得见、考得准、改得快! 1.全新「数据统计面板」:你的学习成果,AI 来帮你分析! 还在为“学了但没进步”而焦虑?WiseMindAI 现在能自动追踪你在平台中的学习、复习、考试、笔记、海报生成等行为,生成多维度可视化报表。更厉害的是——AI还能根据你的数据,输出专属分析报告,指出问题、给出建议,甚至推荐进阶方法! 2.独立「AI考试面板」上线:随时自测,灵活出题! 无论你是用 PDF、网页、知识卡片,还是直接输入一段文字,现在都能一键生成试卷!全新独立的考试面板让出题更自由、答题更集中,学习效果即时验证,告别“模糊掌握”。 3.笔记编辑器内置「AI助手」:写作卡壳?AI秒变你的智能副手! 写笔记语句不通?结构混乱?只需选中内容,点击右侧AI助手,即可一键改写为“更专业”“更友好”或“更正式”风格,让知识整理又快又准!






